Logo

Температура и влажность используя AxPro PWA

Температура и влажность под контролем — на одной панели, в реальном времени и с историей. Решение на базе Hikvision AX PRO (PWA64/96) и беспроводного датчика DS-PDTPH-E-WE превращает “просто датчик” в нормальный инструмент мониторинга: вы видите текущие значения, состояние связи и питания, а также можете быстро разобраться когда и что пошло не так.

Что видно в панели (PWA):

Онлайн/офлайн устройства и зон (с отметкой времени последнего обновления). Текущие показатели по каждой зоне: температура / влажность (если доступно), плюс сервисные метрики вроде battery % и уровень сигнала. Удобный обзор по нескольким зонам сразу: плитки/карточки с быстрым чтением “на бегу” (телефон) и полноценная панель (ПК).

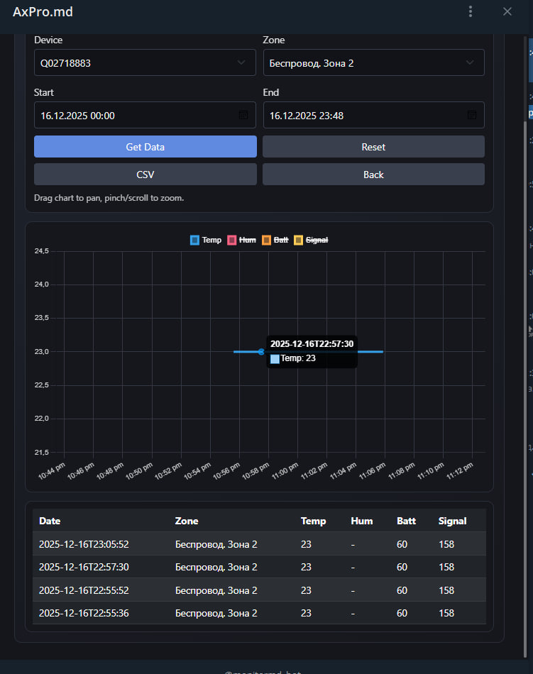
История и аналитика: Графики по выбранному устройству и зоне за период (Start/End), с подсказками по точкам. Таблица измерений под графиком — удобно сверять “сырые” значения. Экспорт в CSV для отчётов/Excel/разборов инцидентов. Управление данными в пару кликов: загрузить, сбросить фильтры, вернуться назад.

Уведомления в Телеграм (самое полезное, когда вы не хотите жить у графика): Создание правил: выбрать устройство, зону (или все зоны), тип события (например, выход температуры за пределы/порог), задать порог(и). Настраиваемый интервал повторных оповещений, чтобы не получить тысячу сообщений, пока вы спите. Список активных правил с быстрым удалением/управлением.

Демо или пилот/релиз: ссылка